
เข้าสู่ระบบจัดการเว็บไซต์ Ketshopweb
(ตำแหน่งที่ 1) คลิก 'จัดการ'
(ตำแหน่งที่ 2) เลือกเมนู 'Dashboard'
(ตำแหน่งที่ 3) เลือกเมนูย่อย 'POS Report'

(ตำแหน่งที่ 4) เลือกคลังที่ต้องการดูรายงาน
(ตำแหน่งที่ 5) เลือกช่วงเวลาที่ต้องการดูรายงาน

(ตำแหน่งที่ 6) ตารางแสดงข้อมูลตามประเภทการชำระเงิน
(ตำแหน่งที่ 7) กราฟแสดงผลสัดส่วนตามประเภทการชำระเงิน

(ตำแหน่งที่ 8) กราฟแสดงผลข้อมูลค่ารับชำระ

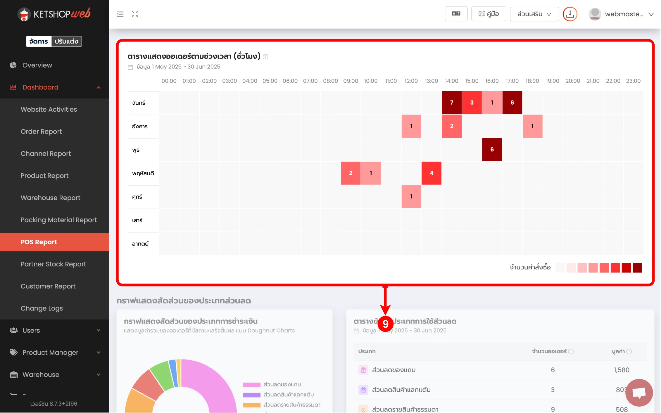
(ตำแหน่งที่ 9) ตารางแสดงจำนวนออเดอร์ และมูลค่ารายชั่วโมง

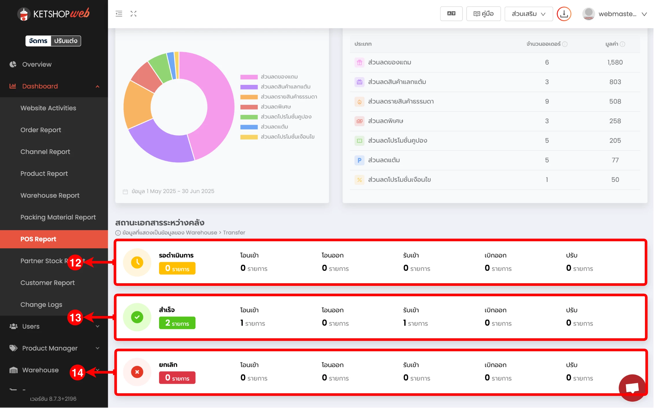
(ตำแหน่งที่ 10) กราฟแสดงผลสัดส่วนตามประเภทส่วนลด
(ตำแหน่งที่ 11) ตารางแสดงข้อมูลตามประเภทส่วนลด

(ตำแหน่งที่ 12) แสดงข้อมูลรายการโอนสินค้าสถานะ 'รอดำเนินการ'
(ตำแหน่งที่ 13) แสดงข้อมูลรายการโอนสินค้าสถานะ 'สำเร็จ'
(ตำแหน่งที่ 14) แสดงข้อมูลรายการโอนสินค้าสถานะ 'ยกเลิก'

Ketshopweb | เครื่องมือร้านค้าออนไลน์ ขายคล่อง ส่งสะดวก ครบในที่เดียว
เรายินดีให้คำปรึกษาการทำเว็บไซต์ฟรี ไม่มีค่าใช้จ่าย
ติดต่อมาที่ 02-038-5588 , email : sales@ketshopweb.com
