ปลดล็อกศักยภาพของธุรกิจคุณด้วย Google Analytics เครื่องมือนี้ไม่เพียงแค่เก็บสถิติการตลาด แต่ยังติดตามพฤติกรรมของผู้ใช้ได้อย่างละเอียดและแม่นยำ เพื่อให้คุณเข้าใจลูกค้าได้ดีขึ้น การวิเคราะห์ข้อมูลเชิงลึกที่ได้จะช่วยให้คุณปรับแคมเปญการตลาดให้ตรงใจลูกค้า



Google Analytics คือ เครื่องมือที่ช่วยในการเก็บสถิติ การเข้าชมเว็บไซต์ ลักษณะ และพฤติกรรมของผู้เข้าชมเว็บไซต์ ว่ามีการใช้งานเป็นอย่างไร เช่น ผู้เข้าชมเป็นเพศอะไร มีอายุเท่าไหร่ เข้าเว็บไซต์จากช่องทางไหนเป็นส่วนมาก โดยระบบจะสรุปข้อมูลออกมาได้ในหลายลักษณะ ทั้งแผนภูมิแบบกราฟ แผนภูมิวงกลม หรือแบบตาราง ทำให้เห็นภาพรวมของเว็บไซต์ สามารถนำไปวิเคราะห์เพื่อพัฒนา และวางแผนการตลาดออนไลน์




ทำให้รู้หน้าไหนของเว็บไซต์มีการเข้าชมมากน้อยตามลำดับ และ เห็นพฤติกรรมการชมเว็บไซต์

วิเคราะห์พฤติกรรมผู้ที่สนใจและผู้ซื้อเพื่อเพิ่มประสิทธิภาพการขายและการตลาด

ติดตามเหตุการณ์สำคัญช่วยให้คุณเข้าใจพฤติกรรมของผู้ใช้เว็บไซต์

ช่วยให้คุณดูข้อมูลผู้ใช้ที่กำลังใช้งานเว็บไซต์ในขณะนั้นแบบเรียลไทม์




Ecommerce purchases จะแสดงสินค้าที่ถูกขายบนเว็บไซต์ รวมถึงสินค้าที่ถูกเพิ่มเข้าตะกร้า จำนวนการกดเข้าชมสินค้า และยอดขายของสินค้านั้นทั้งหมด








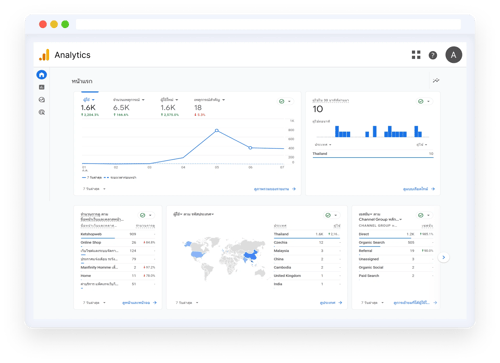
Reports snapshot จะแสดงข้อมูลภาพรวมแบบเรียลไทม์ เช่น ข้อมูลผู้ใช้งานที่ใช้งานอยู่ทั้งหมด ข้อมูลผู้ใช้รายใหม่ และแสดงตำแหน่งข้อมูลผู้ใช้งานว่ามาจากประเทศใด ข้อมูลแคมเปญยอดนิยมของคุณคืออะไร เป็นต้น

